Synthra Fusionplus

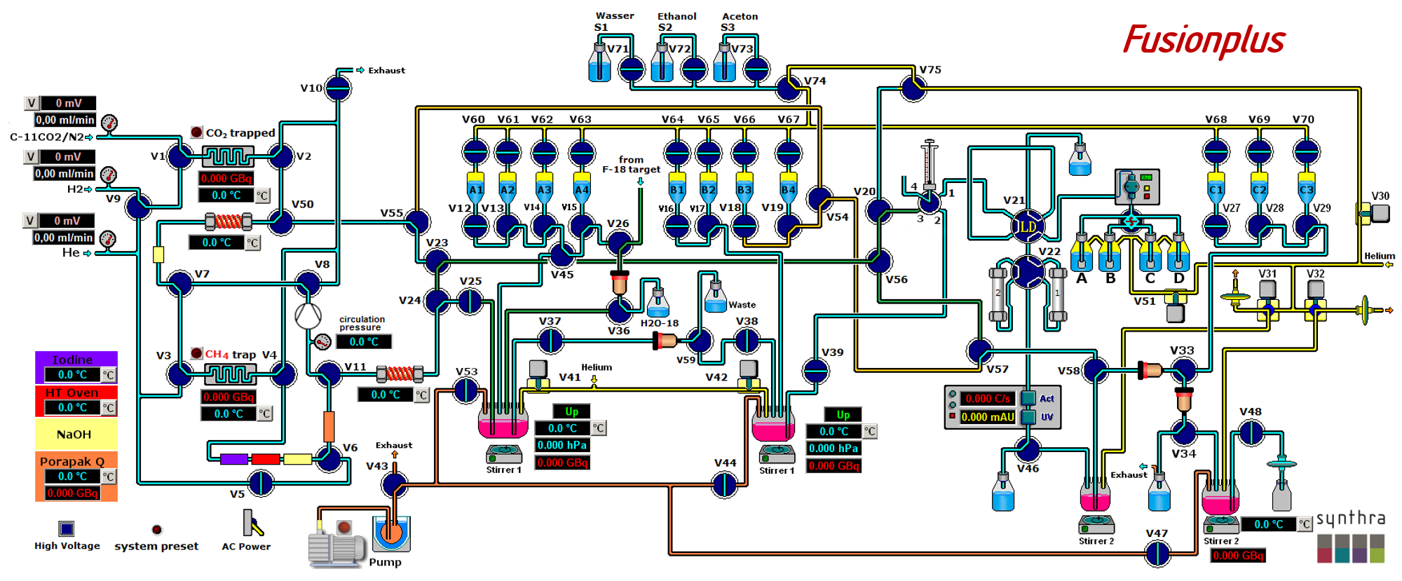
Synthra Fusionplus is a flexible and completely automated synthesis system for routine production of a wide variety of [11C]carbon-labeled compounds based on the generation of gas-phase [11C]methyl iodide or optional [11C]methyl triflate synthesis. The [11C]methyl iodide can be used for solid support heterogeneous reactions for the synthesis of e. g. [11C]choline and [11C]methionine or can be released into the reaction vessel for homogeneous reactions. Additionally, this system is able to handle [18F]fluorine to perform syntheses of broad variety of [18F]-labeled compounds for routine production, such as [18F]FLT, [18F]FDG, [18F]TFB and many more. This is Synthra's most versatile synthesis module, combining the advantages of two different synthesizer families into one system.

Synthra provides its own software with manual and automatic modes of operation.

Examplary Graphical User Interface

Included Features:

  • Possibility to produce [11C]- and [18F]-labeled tracers on one device
  • Simple creation of user-defined synthesis variations
  • C-11 gas phase chemistry (Yield >50% for [11C]CH3I in 7min)
  • Nine heating zones, six with cooling capabilities (-196 °C – 950 °C)
  • Two closed glassy carbon reaction vessels (-196 °C - 200 °C)
  • Three electronic flow controller for highly defined gas flow rates
  • Six shielded radiation detectors for in-process feedback
  • Built-in self-cleaning System
  • Built-in semi preparative Radio/UV-HPLC system (max. flow: 40 mL/min) with avariable wavelength detector (190 nm to 800 nm) and a quaternary gradient mixing chamber
  • Pneumatic column-switch valve for using two different HPLC columns
  • High resolution dispenser 0-24.000 steps, 5 mL syringe
  • Automatic pneumatic injection valve with a 1.5 to 5 mL sample loop
PDF Detailed specification of Fusionplus radiosynthesizer

Specifications:

Number of consecutive [11C]CH3I synthesis 10, then exchange of NaOH trap is recommended
Dimensions 55 x 50 x 48 cm (w x d x h)
Weight Approx. 41 Kg