Synthra HCNplus

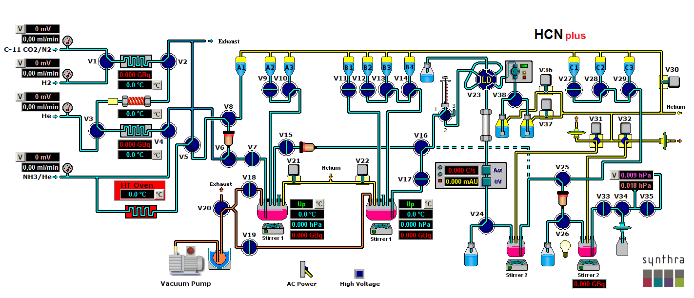
Synthra HCNplus is a flexible and completely automated synthesis system for routine production of [11C]HCN on the generation by gas-phase synthesis in combination with a setup for further reaction to the desired tracer product.

Synthra provides its own software with manual and automatic modes of operation.

Synthra Graphical User Interface

Included Features:

  • HCN production (Yield >70% after 5 min after trapping the CO2)
  • Simple creation of user-defined synthesis variations
  • Six heating zones, five with cooling capabilities (-196 °C – 950 °C)
  • Two closed reaction vessels (-196 °C - 200 °C)
  • Four electronic flow controller for highly defined gas flow rates
  • Six shielded radiation detectors for in-process feedback
  • Built-in self-cleaning System
  • Built-in preparative Radio/UV-HPLC system (max. flow: 40 mL/min) with fixed wavelength detector (255 or 280 nm)
  • High resolution dispenser 0-50.000 steps, 2.5 ml or 5 ml syringe
  • See detailed specification for more...
PDF Detailed specification of HCNplus radiosynthesizer

Specifications:

Dimensions 55 x 50 x 48 cm (w x d x h)
Weight Approx. 40 Kg
Hot Cell (minimum size) 65 x 60 x 55 cm (w x d x h)